Optimisez vos consommations et productions d'électricité

ciel lumineux sur des panneaux solaires en toiture

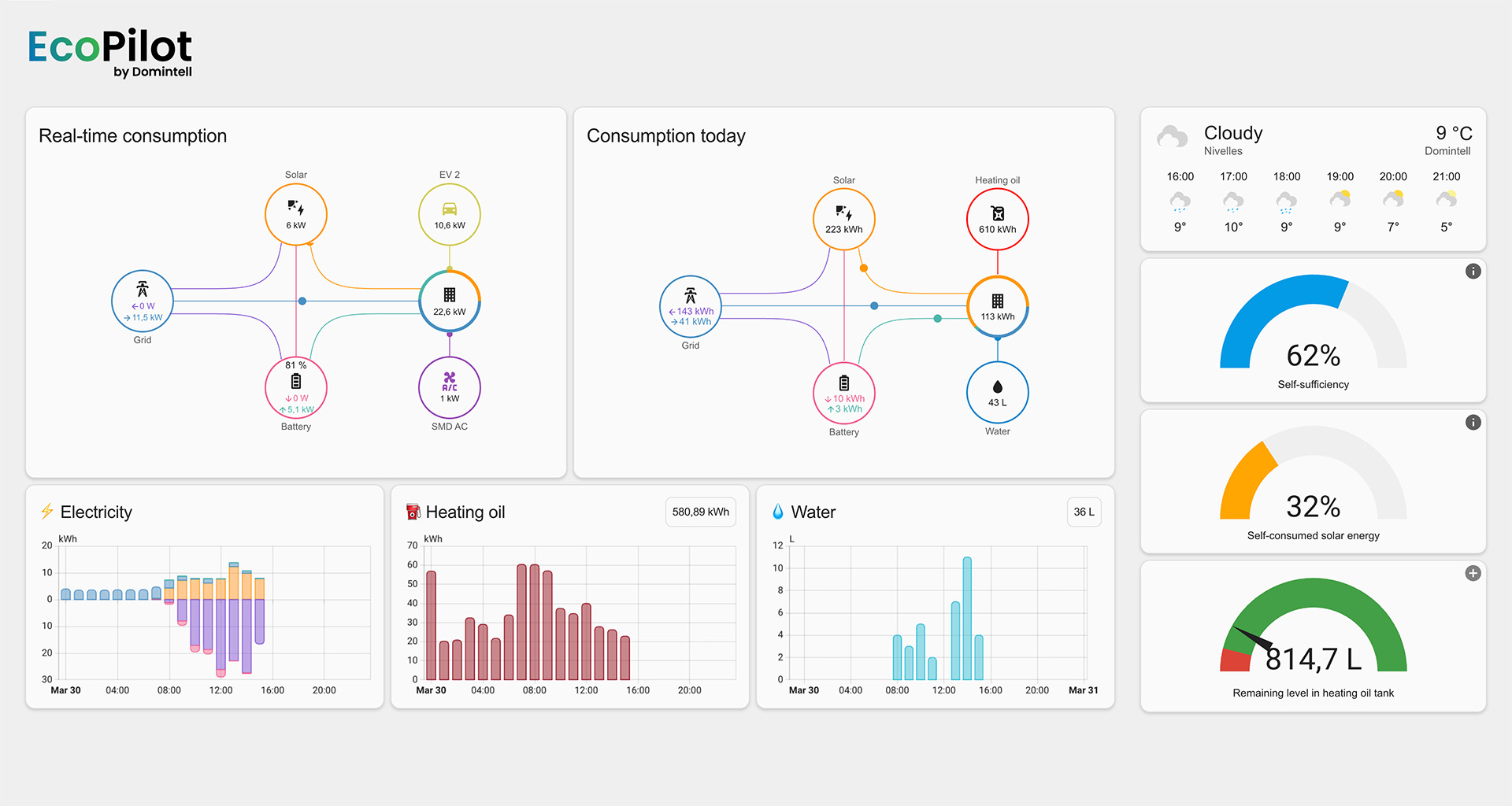
La solution EcoPilot vous permet d’optimiser le fonctionnement de tous vos appareils et équipements consommateurs d’électricité, grâce à lecture d’un ou plusieurs compteurs (rendus) intelligents, aux côtés d’une gestion avancée de la production solaire pour en maximiser l’autoconsommation et réduire les dépenses.*

schéma représentant les différentes applications de la solution EcoPilot sur les appareils de consommation ou production d'électricité

*Pour tous types de structures, avec ou sans panneaux photovoltaïques, sur site unique ou multisite.

Fonctionnalités clés

Suivi global ou individualisé par appareil ou équipement

Création d'automatisations pour une gestion autonome

Maximisation de l’autoconsommation

Estimation des dépenses, revenus et économies

Exemples de tableaux de bord