Optimisez vos consommations de gaz

feu de cuisine au gaz ouvert

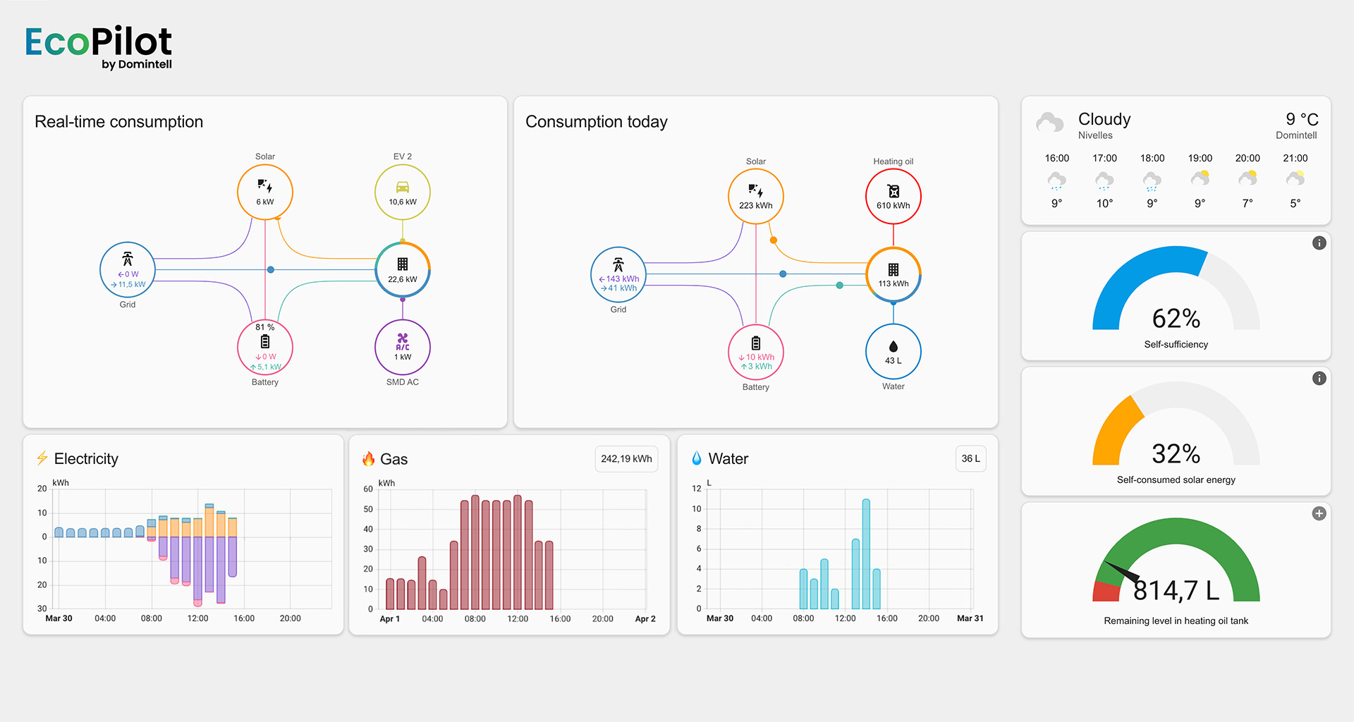
La solution EcoPilot vous permet d’optimiser toutes vos consommations de gaz, qu’elles soient industrielles, pour le chauffage des bâtiments et de l’eau sanitaire, ou tout autre utilisation professionnelle ou non. En raccordant les compteurs de votre installation, vous pouvez mesurer et gérer tout vos flux.*

Suivez en direct les volumes stockés, les débits instantanés et les consommations cumulées ainsi qu’une estimation des coûts, même pour la cogénération.

Schéma représentant les applications de la solution EcoPilot pour les équpements consommateurs de gaz et mazout

*Pour tous types de structures, avec ou sans bonbonnes, sur site unique ou multisite.

Fonctionnalités clés

Suivi des consommations

Suivi des citernes et bonbonnes

Modulation du chauffage

Estimation des dépenses et économies

Exemples de tableaux de bord